Download the Attract Quick Start Guide HERE
Requirements and Concepts
The Attract Blueprint is a simple three-page microsite that emulates the old Attract Blueprint that was originally developed on top of the legacy LookWho’Clicking product of MindFire.The basic requirements cover the following aspects.
Microsite with three landing pages - Welcome, Survey and ThankYou.
Bypass the entire microsite and redirect to an external URL - the existing PQR functionality as we call it.
Bypass any one or two of the above-mentioned pages.
Use the Welcome page as a Login page whereby contacts can be authenticated before getting access to the microsite.
To help create a login page, the forms editor in the asset manager now allows is to select fields that will be used to authenticate a user to access the PURL.
Attach mailing lists and personalized QR codes to the personalized URLs associated with the microsite.
Up to 10 drip emails to contacts that submit the Survey page and arrive at the ThankYou page.
Notification triggers for leads arriving at each of the Welcome, Survey and ThankYou pages. Optional ability to provide a secure download link requiring authentication for each lead instead of just sending the PII associated with the leads over an open email.
Add a delay to each of the notification triggers, making it effectively a No Action trigger as we commonly call it.
Edit the subject line and the content of each of the notification emails.
We will now get into each of these items.
How to create a new Attract Campaign?
Go to the My Campaigns tab and click on the CREATE NEW CAMPAIGN button, as shown in the screenshot above.
Depending on the options available to your account, you may see various options on the CREATE NEW CAMPAIGN page. Most users will see the options shown in the screenshot below. Click on the Attract option to get started.
This will give you a pop-up window to provide a name for your new Attract campaign. Please type in a campaign name, which should be unique within your account, and click on the button that says “Got it, let’s go” to get going.
What are the different parts of an Attract Campaign?
Once you create a new Attract campaign, you will be presented with the screen shown below. Here is a brief explanation of all the different sections of the campaign. Each section is explained in more detail later in this document.
Section 1: Set up your destination - this is an optional section of the campaign where you provide the URL where the users will be redirected after they complete responding to the Attract campaign.
Section 2: Set up your landing pages - this is where you provide the content of each of the three pages of the microsite, including the forms to be used for submission. Here you also specify if any of the pages need to be skipped.
Section 3: Manage mail files - this section is to be used for direct mail campaigns to select mailing lists and QR codes that will be used to drive traffic to this Attract campaign and generate the QR codes if needed.
Section 4: Configure emails to responders - this section is optional. Here you can configure any emails that will be sent to the respondent after s/he has completed responding to the microsite, i.e. submitted the survey page.

Section 5: Configure emails to non-responders - this section is optional. Here you can configure any emails that will be sent to anyone who has not responded to the campaign, i.e. has not submitted the survey page. This includes people in specific lists who have not visited the landing pages, or, visited the landing pages but have not submitted the survey page.
Section 6: Scheduling emails to non-responders - this section is required if non-responder emails are configured, otherwise not. Here you can schedule an email to the non-responder by selecting a list.
Section 7: Configure notifications and alerts - in this section, you can configure any email that needs to be sent to the beneficiaries of the campaign to send lead information to them.
As shown in the screenshot above, here you can specify who should receive the alert, how frequently and also specify a delay in sending out the notification if required. An example of a use case for a delay is to send out an alert for people who visited the Survey page but did not submit the form and complete the campaign. You may want to delay the survey notification by, say, 15 minutes or more to ensure that the visitor has left and did not submit the page.
How to Save an Attract Campaign:
Assuming you have familiarized yourself with different sections of the Attract blueprint, all you have to do is to select content for each of the three pages and a form for the Welcome and the Survey pages, or skip a page, and then click on the SAVE button, as shown in the screenshot above.
How to Setup a Destination for an Attract Campaign
There are several options available to the user here. The destination set up here is an external URL or another campaign in this same account where the respondents will be directed once they finish responding to the current Attract campaign. Here are our available options.
We can simply select one of the Capture Leads or another Attract campaign from the drop-down shown in the image above.
The user can type in any external URL and click on the link titled “Add this URL” in the image shown on the left. Any external URL previously used in this campaign will show up in the drop-down list shown in the image above.
The user can also select a field from the available list of contact fields and the destination URL can be passed to the system in that contact field. This allows the destination to be set up differently for each user, or group of users.
Turning on the Redirect to another web page option will skip all the pages of the current Attract campaign and send the traffic to the URL selected as the destination. This can be used purely to track the traffic website.
How to Setup the Landing Page
As shown in the screenshot below, select a system-provided template and a form from the drop-down for both the Welcome and Survey pages, and select just a template for the ThankYou page.
Any of the pages can be skipped by choosing the skip option from the drop-down, as shown in the screenshot below.
Instead of using a system-provided template, you can also use your own HTML templates (saved previously in the asset manager) or a page built using the page editor.
You can add your own domain associated with the microsite in the Page Settings section, as shown here. There are several other options available in the Page Settings tab. These are standard features in the Capture Leads blueprints and documentation on them is available in our Knowledge base.
Here are the articles in our knowledge base on Zapier integration for CRM posts, SMS Reminder, and Send to Friends that can be turned on from the Page Settings tab.
The final item about the landing pages is the setup for posting this page along with any associated content on the company pages on Facebook and LinkedIn using the Social Media Sharing tab. This is also a standard feature in the Capture Leads blueprints and documentation on them is available in our Knowledge base.
Here are the the articles in our knowledge base on creating Facebook Posts and LinkedIn Posts from the Social Media Sharing tab.
How to Manage Mail Files
This section is especially useful for anyone who is trying to connect a mail file with the activities on the landing page using a direct mail campaign. Details of the dashboard are discussed later in this article. It must be noted here though that each record in the mail files uploaded MUST contain the list name in the field called Analytic_str.
Click on the Create button to get started. It will bring up the dialog box shown above.
Click where it says “Choose Lists(s)”. It will show you all the lists previously uploaded to the system. Select one or more lists that will be used for the direct mail that will drive traffic to this Attract campaign
Click where it says “Choose QR Code”. This is an optional entry and is only required if you need to generate QR code files associated with this list. It will show you the list of all the QR codes previously created in the asset manager. Select the one you need for this direct mail.
Click on the field “Set Mail Drop Date” and select the date on which you want the Direct Mail to be sent out.
Finally, choose Before Domain or After Domain for the PURL position. The default is Before Domain, which means that the purl is to be printed on the QR code and the direct mail will be in purl.mydomain.com format. If you pick After Domain, the purl format will be mydomain.com/purl. Please note that if you use a subdomain, e.g., sub.mydomain.com, you cannot use the Before Domain option - the PURL and the QR code must be in the format sub.mydomain.com/purl
Click SAVE. On the mail date chosen, the system will add direct mail events associated with these lists and that will enable the direct mail count to show up in the dashboard.
How to Configure the Email Sequence to Responders
The functionality for configuring the email sequence to responders in an Attract campaign works exactly the same way as in Capture Leads campaigns. Here is an article from our knowledge base that describes the set-up of Capture Leads campaigns. At the end of the article, you will also find the link to a training video that is hosted on our YouTube channel.
How to Configure the Email Sequence to Non-Responders
The functionality for configuring the email sequence to non-responders in an Attract campaign works exactly the same way as in Capture Leads campaigns. Here is an article from our knowledge base that describes the set-up of Capture Leads campaigns. At the end of the article, you will also find the link to a training video that is hosted on our YouTube channel.
How to Schedule the Email Sequence to Non-Responders
To schedule emails to non-responders, you have to make sure that you have your mail file uploaded. If you want to learn how to upload contacts into your database, click HERE.
To recap, you'll name your audience, select all the mail files you'd like targeted, and choose the date and time for your first non-responder email. After that, you'll click save on the right side.
You'll be able to cancel any schedule that you no longer want to send by toggling the audience off through the button beneath the audience name.

How to Configure Notifications and Alerts in the Attract Blueprint
Due to the fact that there is an additional page in the Attract Blueprint compared to the Capture Leads, the configuration of notification emails to the campaign manager is somewhat different. Please see the screenshot below for an example of the setup.
Here are the different options available for the notification setup.
How to create a form to enable login to the microsite
This is a feature added to enable secure access to the microsite for verticals where PII needs to be protected, e.g. financials, medical etc. As a recap, here is an article that describes how to use the form editor in the asset manager.
In order to enable a form for login and authentication of users to get access to the microsite, two things need to be done.
First, the user needs to check the box titled “Use this form to login”, as shown in the screenshot above. Please note that some of the mandatory fields such as first and last names will be removed from the form once this box is checked.
Next, the user should indicate one or more fields to be used for authentication by opening the field settings option for the specific field(s) and checking the box titled “Use this field for login” as shown in the screenshot above.
Once a form is checked for use for logging in, the user must choose at least one field for authentication before the form can be saved.
How to use a Login Page in a Microsite
The Welcome page of an Attract campaign can be set up to be used for logging into the microsite by selecting a form which already has the Login box checked and at least one field selected for use in the authentication of the login process. Once that is done, the contacts can visit the microsite using either a PURL or not, and the Welcome page will be presented to the user to log in to the microsite. Please follow along with the microsite below where the email is the login field and the login form also has an additional field for collecting the mobile phone number. Please note that the login forms allow additional fields in the login that can be used only for data collection and not for authentication.
OPTION 1: Login using a PURL:
The respondent will need to type in his/her correct email address to continue. If s/he types in a different email address, even if it belongs to another contact, the “Login failed” message will be shown, as shown in the screenshot on the left.
OPTION 2: Login using a GURL: If the respondent types in an email that exists in the contact database, that PURL will be pulled up and the user will be redirected to the survey page of that PURL. If the respondent uses an email that does not exist in this account, s/he will get an error message saying that Login Failed.
Please note that Email is just an example and it can be any field, e.g. account number, mobile number etc. Should preferably be a dedupe field, otherwise, you may get unexpected results.
The Attract Dashboard
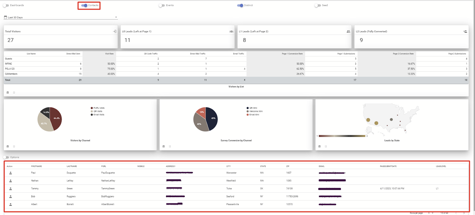
The Attract blueprint comes with its own dashboard called the Attract Leads Dashboard. A snapshot of this dashboard is shown in the screenshot below.
An explanation of different parts of the dashboard are listed below, listed for each of the parts numbered in the screenshot below.
Click on this dropdown to select a date range for which you want to view the data.
Total number of people who visited the microsite
Total number of people that visited the first page, i.e. the Welcome page, but did not submit that page to go to the second page.
Total number of people who visited the second page, i.e. the Survey page, but did not complete the information requested on the Survey page.
Total number of people who completed the Survey page and submitted it to go to the final page, i.e. the Thank You page.
This is a chart that shows visits to each of the pages by listname.
This is the visitors to the Welcome page by channel. By default it shows the three primary channels - PURL (typed in the PURL from the direct mail piece to visit the Welcome page), QR Code (scanned the QR code on the direct mail piece), and Email (clicked or tapped on a link in the email). If you are using additional channels e.g. banner ads, wallet pass etc, they can be added to this chart.
This shows the people who submitted the Welcome page and visited the Survey page, broken down by channels as described above.
This shows the people who completed the Survey page and submitted it, broken down by city and state.
Clicking on this slider shows the list of contacts associated with the campaign. The list of contacts show at the bottom of the dashboard. Pl see the screenshot below for an example.
You can click on any number in the dashboard to get the corresponding list of people. For example, if you click on the number shown under L0, you will see the list of people that visited the Welcome page but did not submit it. Similarly, clicking on the L1 or L2 numbers will provide the corresponding list of people in the bottom part pf the screen
As shown in the screenshot above, you can click on the options slider to open the menu for downloads, and then click on the download button for immediate download of the list of contacts being displayed, or schedule a recurring download for people matching this specific criteria. All download files will be available in the Download section of the product portal, as shown in the screenshot below.
The Data Structure of the Attract Dashboard
To track the lead level, use the custom field called LeadLevel in your forms as shown below.
Make it a hidden field and select fixed value option for pre-populating the fields. Use L1 for a form to be used in the Welcome page and L2 for a form to be used on the Survey page.
To show the list based response, please add the listname in the field called Gender (10 characters max) field while uploading the file. In the upcoming release at the end of Q2 of 2023, this field will be replaced with a more appropriate field to be used for this purpose, and this document will be updated.
That is all we have for the Attract blueprint. Please let us know if there are any further questions on the Attract Blueprint.
Download the Attract Quick Start Guide HERE
Was this article helpful?
That’s Great!
Thank you for your feedback
Sorry! We couldn't be helpful
Thank you for your feedback
Feedback sent
We appreciate your effort and will try to fix the article





























