The Attract Dashboard
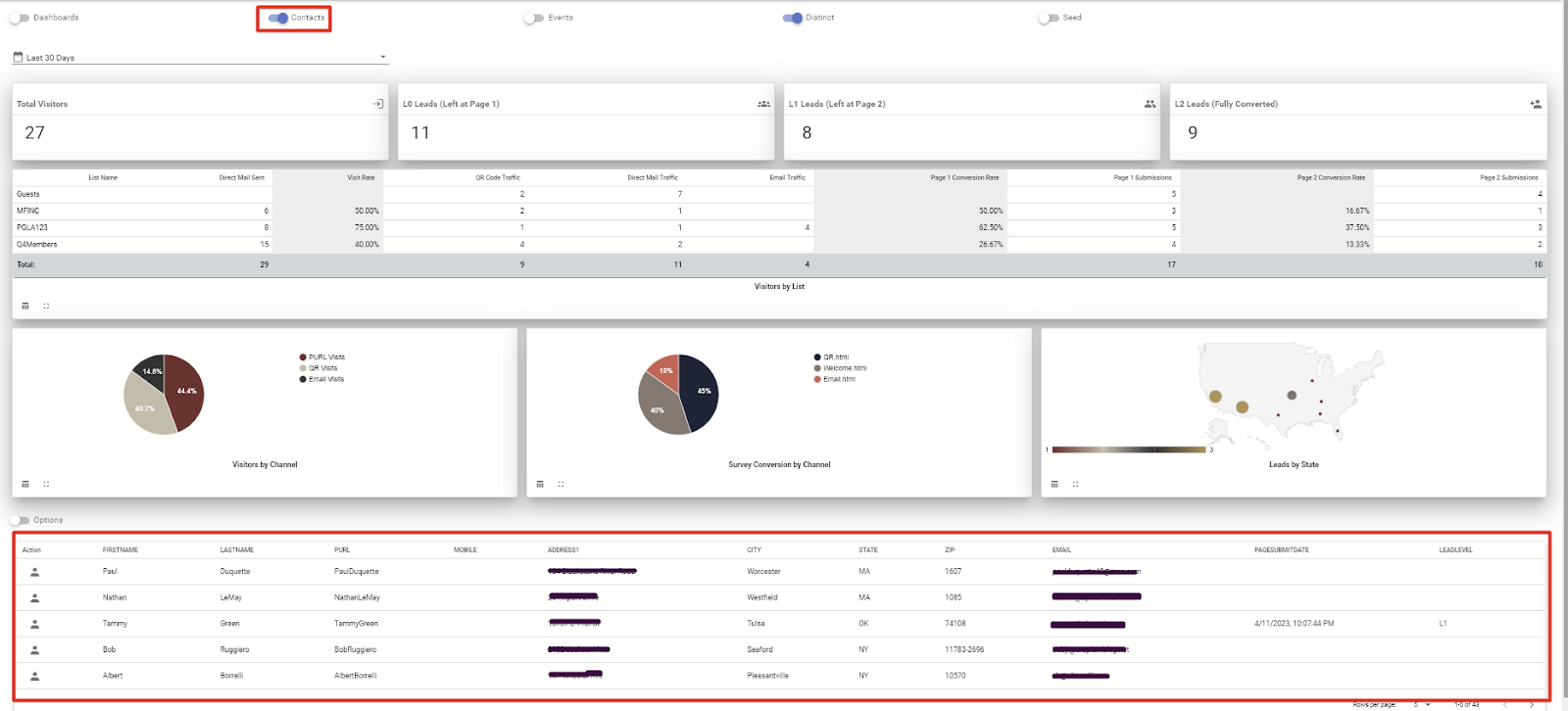
The Attract blueprint comes with its own dashboard called the Attract Leads Dashboard. A snapshot of this dashboard is shown in the screenshot below.
An explanation of different parts of the dashboard are listed below, listed for each of the parts numbered in the screenshot below.
Click on this dropdown to select a date range for which you want to view the data.
Total number of people who visited the microsite
Total number of people that visited the first page, i.e. the Welcome page, but did not submit that page to go to the second page.
Total number of people who visited the second page, i.e. the Survey page, but did not complete the information requested on the Survey page.
Total number of people who completed the Survey page and submitted it to go to the final page, i.e. the Thank You page.
This is a chart that shows visits to each of the pages by listname.
This is the visitors to the Welcome page by channel. By default it shows the three primary channels - PURL (typed in the PURL from the direct mail piece to visit the Welcome page), QR Code (scanned the QR code on the direct mail piece), and Email (clicked or tapped on a link in the email). If you are using additional channels e.g. banner ads, wallet pass etc, they can be added to this chart.
This shows the people who submitted the Welcome page and visited the Survey page, broken down by channels as described above.
This shows the people who completed the Survey page and submitted it, broken down by city and state.
Clicking on this slider shows the list of contacts associated with the campaign. The list of contacts show at the bottom of the dashboard. Pl see the screenshot below for an example.
You can click on any number in the dashboard to get the corresponding list of people. For example, if you click on the number shown under L0, you will see the list of people that visited the Welcome page but did not submit it. Similarly, clicking on the L1 or L2 numbers will provide the corresponding list of people in the bottom part pf the screen
As shown in the screenshot above, you can click on the options slider to open the menu for downloads, and then click on the download button for immediate download of the list of contacts being displayed, or schedule a recurring download for people matching this specific criteria. All download files will be available in the Download section of the product portal, as shown in the screenshot below.
Was this article helpful?
That’s Great!
Thank you for your feedback
Sorry! We couldn't be helpful
Thank you for your feedback
Feedback sent
We appreciate your effort and will try to fix the article




